PSA制氮機工作原理是什么,含原理結構圖解
PSA制氮機(碳分子篩變壓吸附制氮設備),是一種新型的空氣分離的高新技術設備,以壓縮空氣為質料,碳分子篩為吸附劑,選用變壓吸附流程制取氮氣。在常溫常壓下,使用空氣中的氧和氮在碳分子篩表面的吸附量的差異及氧和氮在碳分子篩中的擴散速率不同,經過可編程序控制器控制氣動閥的啟閉,完結加壓吸附、減壓脫附的進程,完結氧、氮分離,得到所需純度氮氣,氮氣的純度和產氣量可按照客戶要求調理。本公司生產的PSA制氮設備,氮氣純度為95%–99.999%,產氣量為1Nm3/h–5000Nm3/h。如果客戶要求高純度的氮氣,則能夠在DFD制氮設備后面配套飛達生產的加氫或加碳脫氧系列氮氣純化設備,純度能夠到達99.9999%,露點到達-70°C,氧含量為1ppm的高純氮氣,下面就隨飛達一起來了解一下PSA制氮機的工作原理吧。
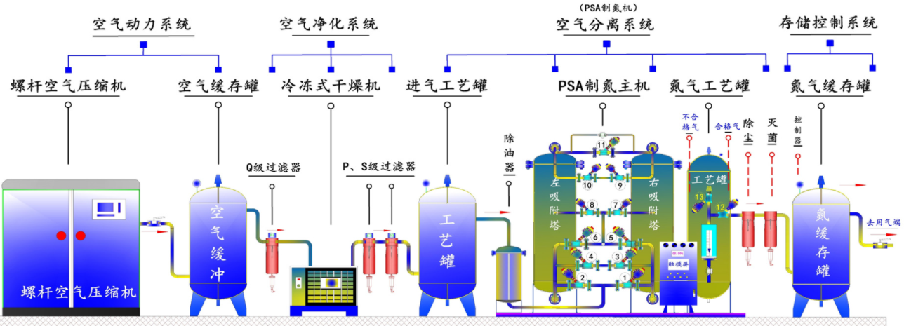
PSA制氮機工作原理是什么,以及各個部件的作用
PSA制氮機是根據變壓吸附原理,采用高品質的碳分子篩作為吸附劑,在一定的壓力下,從空氣中制取氮氣。經過純化干燥的壓縮空氣,在吸附器中進行加壓吸附、減壓脫附。由于空氣動力學效應,氧在碳分子篩微孔中擴散速率遠大于氮,氧被碳分子篩優先吸附,氮在氣相中被富集起來,形成成品氮氣。然后經減壓至常壓,吸附劑脫附所吸附的氧氣等雜質,實現再生。一般在系統中設置兩個吸附塔,一塔吸附產氮,另一塔脫附再生,通過PLC程序控制器控制氣動閥的啟閉,使兩塔交替循環,以實現連續生產高品質氮氣之目的,這就是PSA制氮機的工作原理。
整PSA制氮機套體系由以下部件組成:壓縮空氣凈化組件、空氣儲罐、氧氮分離設備、氮氣緩沖罐。

一、壓縮空氣凈化組件空氣壓縮機供應的壓縮空氣首要通入壓縮空氣凈化組件中,壓縮空氣先由管道過濾器除掉大部分的油、水、塵,再經冷凍干燥機進一步除水、精過濾器除油、除塵,并由在緊隨其后的超精過濾器進行深度凈化。依據體系工況,特別規劃了一套壓縮空氣除油器,用來避免可能呈現的微量油滲透,為碳分子篩供應充沛維護。規劃嚴謹的空氣。凈化組件確保了碳分子篩的使用壽命。經本組件處理后的潔凈空氣可用于儀表空氣。
二、空氣儲罐
空氣儲罐的效果是:降低氣流脈動,起緩沖效果;從而減小體系壓力動搖,使壓縮空氣平穩地經過壓縮空氣凈化組件,以便充沛除掉油水雜質,減輕后續PSA氧氮分離設備的負荷。同時在吸附塔進行工作切換時,它也為PSA氧氮分離設備供應短時間內敏捷升壓所需的大量壓縮空氣,使吸附塔內壓力很快上升到工作壓力,確保了設備牢靠穩定的運轉。
三、氧氮分離設備裝有專用碳分子篩的吸附塔共有A、B兩只。當潔凈的壓縮空氣進入A塔進口端經碳分子篩向出口端流動時,O2、CO2和H2O被其吸附,產品氮氣由吸附塔出口端流出。經一段時間后,A塔內的碳分子篩吸附飽滿。這時,A塔主動停止吸附,壓縮空氣流入B塔進行吸氧產氮,對并A塔分子篩進行再生。分子篩的再生是經過將吸附塔敏捷下降至常壓脫除已吸附的O2、CO2和H2O來完結的。兩塔替換進行吸附和再生,完結氧氮分離,連續輸出氮氣。上述進程均由可編程序控制器(PLC)來控制。當出氣端氮氣純度巨細設定值時,PLC程序效果,主動放空閥門打開,將不合格氮氣主動放空,確保不合格氮氣不流向用氣點。氣體放空時使用消聲使噪聲小于75dBA。
四、氮氣緩沖罐
氮氣緩沖罐用于均衡從氮氧分離體系分離出來的氮氣的壓力和純度,確保連續供應氮氣穩定,同時,在吸附塔進行工作切換后,它將自身的部分氣體回充吸附塔,一方面協助吸附塔升壓,另外也起到維護床層的效果,在設備工作進程中起到極重要的工藝輔助效果。
制氮機、氮氣機、氮氣發生器、變壓吸附制氮機、高純度制氮機、制氮設備、制氮體系、制氮設備、制氮配備、制氮機組、氮氣體系、PSA制氮機組、PSA制氮體系、PSA制氮設備、PSA制氮設備、氮氣設備、空氣分離制氮機、工業制氮機、高純度制氮機、工業制氮設備、工業制氮體系、工業制氮配備、工業制氮設備。
PSA制氮機的使用范圍極端廣泛:金屬熱處理進程的維護氣,化學工業生產用氣及各類儲罐、管道的充氮凈化,橡膠、塑料制品的生產用氣,食品行業排氧保鮮包裝,飲料行業凈化和覆蓋氣,醫藥行業充氮包裝及容器的充氮排氧,電子行業電子元件及半導體生產進程的維護氣等。純度、流量、壓力穩定可調,滿足不同客戶的需要。